Files
conquest/docs/7-MODULES.md
2025-11-05 15:14:05 +01:00

14 KiB

Modules

Contents

Overview

Modules are bundles of agent commands that can be embedded into the executable when configuring and building the Monarch agent. Currently, the following commands are available when all modules are activated.

 * exit                     Exit the agent.
 * self-destruct            Exit the agent and delete the executable from disk.
 * sleep                    Update sleep delay settings.
 * sleepmask                Update sleepmask settings.
 * shell                    Execute a shell command and retrieve the output.
 * bof                      Execute an object file in memory and retrieve the output.
 * dotnet                   Execute a .NET assembly in memory and retrieve the output.
 * pwd                      Retrieve current working directory.
 * cd                       Change current working directory.
 * ls                       List files and directories.
 * rm                       Remove a file.
 * rmdir                    Remove a directory.
 * move                     Move a file or directory.
 * copy                     Copy a file or directory.
 * download                 Download a file.
 * upload                   Upload a file.
 * screenshot               Take a screenshot of the target system.
 * ps                       Display running processes.
 * env                      Display environment variables.
 * make-token               Create an access token from username and password.
 * steal-token              Steal the primary access token of a remote process.
 * rev2self                 Revert to original access token.
 * token-info               Retrieve information about the current access token.
 * enable-privilege         Enable a token privilege.
 * disable-privilege        Disable a token privilege.

EXIT

Though not necessarily a module that can be enabled via the payload builder, the exit module exposes two commands that are built into the agent by default.

exit

Terminate the agent process or thread. This command is also invoked when the agent is exited from the UI.

Usage    : exit [type]
Example  : exit process

Arguments:
   Name            Type   Required Description
   --------------- ------ -------- --------------------
 * type            STRING       NO Available options: PROCESS/THREAD. Default: PROCESS.

self-destruct

Terminate the agent process and delete the agent executable from disk.

Usage    : self-destruct 
Example  : self-destruct

SLEEP

The sleep module is used to change sleep settings dynamically on the agent.

sleep

Update sleep delay.

Usage    : sleep <delay>
Example  : sleep 5

Arguments:
   Name            Type   Required Description
   --------------- ------ -------- --------------------
 * delay           INT         YES Delay in seconds.

sleepmask

Update sleepmask/sleep obfuscation settings. Executing without arguments retrieves the current sleepmask settings and prints them in the agent console.

Usage    : sleepmask [technique] [spoof]
Example  : sleepmask ekko true

Arguments:
   Name            Type   Required Description
   --------------- ------ -------- --------------------
 * technique       STRING       NO Sleep obfuscation technique (NONE, EKKO, ZILEAN, FOLIAGE).
 * spoof           BOOL         NO Use stack spoofing to obfuscate the call stack.

Sleepmask command

SHELL

The shell module is a simple module for executing shell commands using Nim's execCmdEx function. Double-quoted strings are parsed as a single argument.

shell

Execute a shell command and retrieve the output

Usage    : shell <command> [arguments]
Example  : shell whoami /all

Arguments:
   Name            Type   Required Description
   --------------- ------ -------- --------------------
 * command         STRING      YES Command to be executed.
 * arguments       STRING       NO Arguments to be passed to the command.

Shell command

BOF

The bof module provides an effective BOF/COFF loader that can be used to execute beacon object files (*.o) in-memory. The object file is read from disk on the operator client and sent to the agent as part of the task data.

bof

Execute an object file in memory and retrieve the output.

Usage    : bof <path> [arguments]
Example  : bof /path/to/dir.x64.o C:\Users

Arguments:
   Name            Type   Required Description
   --------------- ------ -------- --------------------
 * path            BINARY      YES Path to the object file to execute.
 * arguments       STRING       NO Arguments to be passed to the object file. Arguments are handled as STRING, unless specified with a prefix

Bof whoami

Arguments are handled as STRING by default, but some BOFs expect other types. Prefixes can be used to tell the BOF loader how to process the passed argument.

Prefix Type
[i]: Integer
[w]: Wide String
[s]: Short

Bof cat (with prefix)

DOTNET

The dotnet module executes a .NET assembly in memory using the CLR. As with object files, the .NET assembly is read from the operator desktop. In order to prevent security software from blocking the execution, this module patches AMSI and ETW using hardware breakpoints.

dotnet

Execute a .NET assembly in memory and retrieve the output.

Usage    : dotnet <path> [arguments]
Example  : dotnet /path/to/Seatbelt.exe antivirus

Arguments:
   Name            Type   Required Description
   --------------- ------ -------- --------------------
 * path            BINARY      YES Path to the .NET assembly file to execute.
 * arguments       STRING       NO Arguments to be passed to the assembly. Arguments are handled as STRING

Dotnet command

FILESYSTEM

The filesystem module features basic commands that have been implemented using the Windows API for interacting with the file system. Supports quoted arguments.

pwd

Retrieve current working directory.

Usage    : pwd 
Example  : pwd

cd

Change current working directory.

Usage    : cd <directory>
Example  : cd C:\Windows\Tasks

Arguments:
   Name            Type   Required Description
   --------------- ------ -------- --------------------
 * directory       STRING      YES Relative or absolute path of the directory to change to.

ls

List files and directories.

Usage    : ls [directory]
Example  : ls C:\Users\Administrator\Desktop

Arguments:
   Name            Type   Required Description
   --------------- ------ -------- --------------------
 * directory       STRING       NO Relative or absolute path. Default: current working directory.

rm

Remove a file.

Usage    : rm <file>
Example  : rm C:\Windows\Tasks\payload.exe

Arguments:
   Name            Type   Required Description
   --------------- ------ -------- --------------------
 * file            STRING      YES Relative or absolute path to the file to delete.

rmdir

Remove a directory.

Usage    : rmdir <directory>
Example  : rm C:\Payloads

Arguments:
   Name            Type   Required Description
   --------------- ------ -------- --------------------
 * directory       STRING      YES Relative or absolute path to the directory to delete.

move

Move a file or directory.

Usage    : move <source> <destination>
Example  : move source.exe C:\Windows\Tasks\destination.exe

Arguments:
   Name            Type   Required Description
   --------------- ------ -------- --------------------
 * source          STRING      YES Source file path.
 * destination     STRING      YES Destination file path.

copy

Copy a file or directory.

Usage    : copy <source> <destination>
Example  : copy source.exe C:\Windows\Tasks\destination.exe

Arguments:
   Name            Type   Required Description
   --------------- ------ -------- --------------------
 * source          STRING      YES Source file path.
 * destination     STRING      YES Destination file path.

FILETRANSFER

The filetransfer module is used to transfer files from and to the target system.

download

Download a file to the team server.

Usage    : download <file>
Example  : download C:\Users\john\Documents\Database.kdbx

Arguments:
   Name            Type   Required Description
   --------------- ------ -------- --------------------
 * file            STRING      YES Path to file to download from the target machine.

upload

Upload a file from the operator Desktop to the targe system.

Usage    : upload <file> [destination]
Example  : upload /path/to/payload.exe

Arguments:
   Name            Type   Required Description
   --------------- ------ -------- --------------------
 * file            BINARY      YES Path to file to upload to the target machine.
 * destination     STRING       NO Path to upload the file to. By default, uploads to current directory.

SCREENSHOT

The screenshot module can be used to capture a screenshot of all monitors of the system the agent is running on.

screenshot

Take a screenshot of the target system.

Usage    : screenshot 
Example  : screenshot

SYSTEMINFO

Use the systeminfo module to query basic information, such as running processes and environment variables.

ps

Display running processes.

Usage    : ps 
Example  : ps

Ps command

env

Display environment variables.

Usage    : env 
Example  : env

TOKEN

The token module can be used to manipulate Windows access tokens and privileges.

make-token

Create an access token from username and password.

Usage    : make-token <domain\username> <password> [logonType]
Example  : make-token LAB\john Password123!

Arguments:
   Name            Type   Required Description
   --------------- ------ -------- --------------------
 * domain\username STRING      YES Account domain and username. For impersonating local users, use .\username.
 * password        STRING      YES Account password.
 * logonType       INT          NO Logon type (https://learn.microsoft.com/en-us/windows-server/identity/securing-privileged-access/reference-tools-logon-types).

By default, the logon type is set to 9 - NewCredentials, which is also the default for frameworks like Cobalt Strike. The credentials are hereby not validated, making it possible to create a new logon session as a target user without knowing the password and injecting a valid Kerberos ticket into the session to impersonate them. Alternatively, these are the logon types that can be used. Most of the time, logon type 9 will be the best option, though in some cases it might be useful to impersonate a local user with logon type 2.

Logon type # Examples
Interactive (also known as, Logon locally) 2 Console logon;
RUNAS;
Hardware remote control solutions (such as Network KVM or Remote Access / Lights-Out Card in server)
IIS Basic Auth (before IIS 6.0)
Network 3 NET USE;
RPC calls;
Remote registry;
IIS integrated Windows auth;
SQL Windows auth;
Batch 4 Scheduled tasks
Service 5 Windows services
NetworkCleartext 8 IIS Basic Auth (IIS 6.0 and newer);
Windows PowerShell with CredSSP
NewCredentials 9 RUNAS /NETWORK
RemoteInteractive 10 Remote Desktop (formerly known as "Terminal Services")

This command can be executed from a Monarch running in a medium-integrity (non-elevated) process. After creating a token from the username and password, the make-token command also impersonates it immediately. The current impersonation is displayed in the Username column of the Sessions view.

Token make

steal-token

Steal the primary access token of a remote process.

Usage    : steal-token <pid>
Example  : steal-token 1234

Arguments:
   Name            Type   Required Description
   --------------- ------ -------- --------------------
 * pid             INT         YES Process ID of the target process.

The steal-token command requires the Monarch to be in an elevated process with a high mandatory level. By passing the target PID, it is possible to impersonate NT AUTHORITY\SYSTEM or other users.

In the screenshot below, the PID belongs to the winlogon.exe process, which is running as NT AUTHORITY\SYSTEM.

Token steal

rev2self

Stop impersonating and revert to original access token.

Usage    : rev2self 
Example  : rev2self

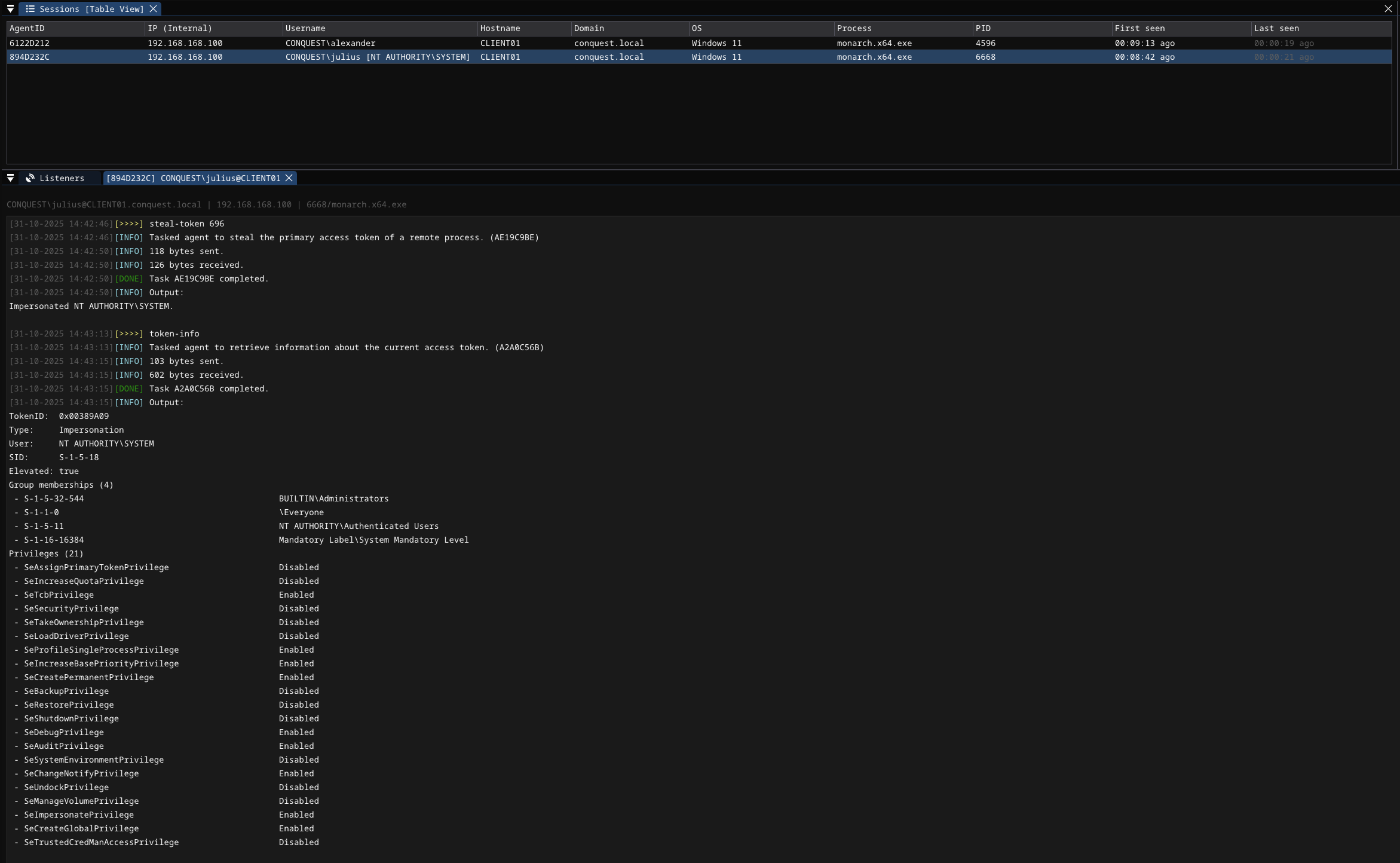
token-info

Retrieve information about the current access token, such as token type, elevation, the user the token belongs to, group memberships and token privileges.

Usage    : token-info 
Example  : token-info

Token info

enable-privilege

Enable a token privilege.

Usage    : enable-privilege <privilege>
Example  : enable-privilege SeImpersonatePrivilege

Arguments:
   Name            Type   Required Description
   --------------- ------ -------- --------------------
 * privilege       STRING      YES Privilege to enable.

Enable priv

disable-privilege

Disable a token privilege.

Usage    : disable-privilege <privilege>
Example  : disable-privilege SeImpersonatePrivilege

Arguments:
   Name            Type   Required Description
   --------------- ------ -------- --------------------
 * privilege       STRING      YES Privilege to disable.

Disable priv